
📈Trading Le
Algo Trading : Mean Reversion Strategy
Système de trading quantitatif et automatisé
Système de trading quantitatif sous Pine Script V5 avec gestion dynamique du risque et sorties fractionnées.
1
Le Défi
Points de friction
- warningRisque de 'ramasser un couteau qui tombe' en tendance forte
- warningDifficulté psychologique de couper les pertes rapidement
- warningGestion complexe des sorties partielles manuelles
- warningBesoin d'une surveillance constante des marchés
"Le besoin d'une exécution froide qui protège le capital lors des phases de forte volatilité."
2
La Solution
Stratégie 'Boussole et Filtre' pour sécuriser les entrées :
check_circleFiltre EMA 200 : Achat si Prix > EMA, Vente si Prix < EMA
check_circleDéclencheur : Croisement Bandes de Bollinger après excursion
check_circleLogique de confirmation stricte pour éviter les pièges
check_circleExécution 100% automatisée sur TradingView
Immersion
Aperçu de l'interface
bash -- 80x24

Graphique TradingView
bash -- 80x24

Code source
bash -- 80x24

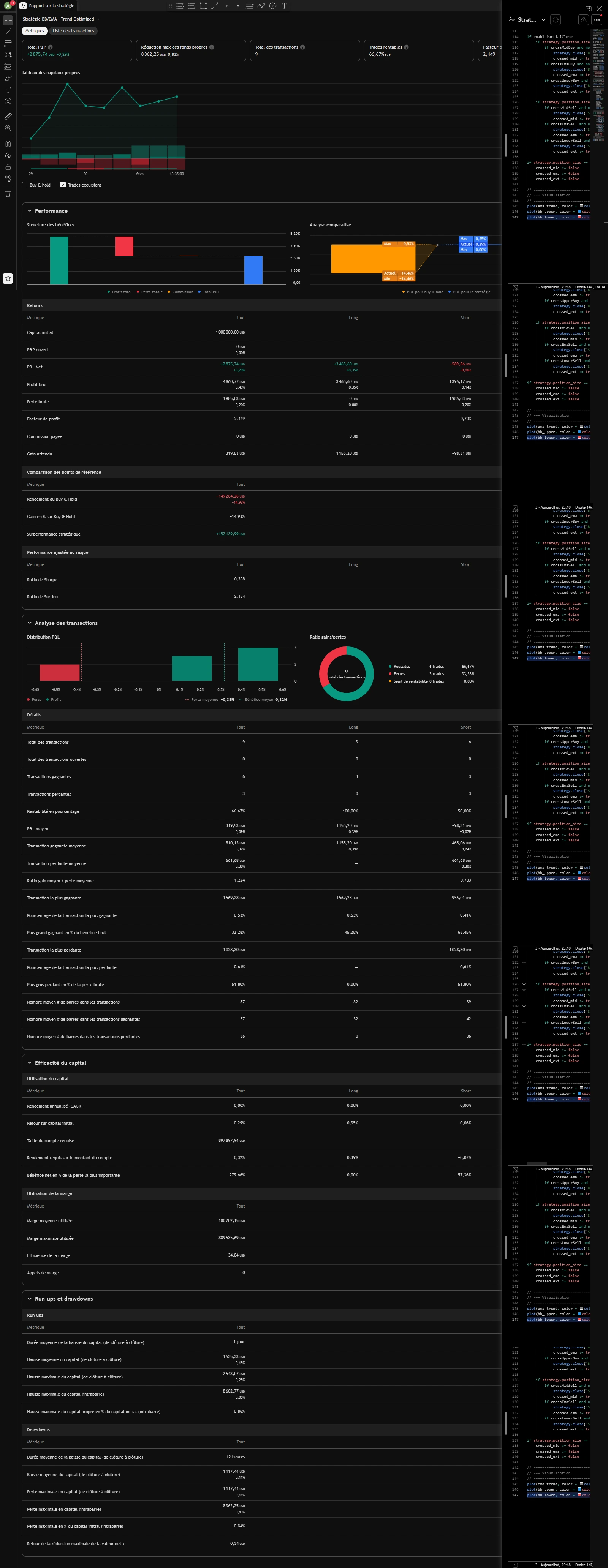
Rapport Backtest
hub
Architecture & Logique
Cœur du Profit & Gestion du Risque
"Objectif : Une exécution froide et fractionnée pour lisser la courbe de gains."
account_treeSorties Partielles : 33% Médiane, 50% EMA 50, 100% Opposée
account_treeStop Loss Automatique : Calculé sur un RRR de 1.5
account_treeMoney Management : Risk Scaling de 1% à 0.25% selon drawdown
account_treeProtection du capital prioritaire sur le profit
Stack Technique
Frontend
Pine Script V5
Backend & API
TradingView Engine
tools
Alerts Webhooks
Infrastructure
Algo Money Management
Résultats Clés
- check_circleSurvie du Capital : Réduction drastique des pertes
- check_circlePsychologie préservée : Zéro biais émotionnel
- check_circleGains lissés grâce aux sorties fractionnées
- check_circleSystème résilient aux chocs de volatilité
"Résultat : Automatisation totale supprimant le biais émotionnel et sécurisant le capital."
